Tilted irradiance term
Last modified:
Some PV sites, such as rooftops, may involve different slopes and orientations. Installing a large number of irradiance sensors is often not feasible. Instead, you can create a tilted irradiance term to calculate the tilted irradiance on the module plane based on irradiance data from a horizontal pyranometer.
The term can be used for standard charts, KPI calculations, and user-defined alarms
You can compare the tilted and the horizontal irradiance using the Analysis feature in VCOM
A horizontal pyranometer is required
Formula
The tilted irradiance formula is based on the following:
GHI is split into diffuse and direct irradiation using the Perez algorithm[1].
Diffuse and direct irradiation and the current sun position are used to calculate the total inclined radiation using the Klucher algorithm[2].
[1] Reindl D.T. (1990). Solar Energy: Diffuse fraction correlations
[2] Klucher T.M. (1979). Solar Energy: Evaluation of models to predict insolation on tilted surfaces
The formula calculates the tilted irradiance for the given arguments:
Horizontal irradiation
Tilt angle (0 = horizontal, 90 = vertical)
Orientation angle (0 = north, 90 = east, 180 = south, 270 = west)
Formula | Result |
|---|---|
tilted_irradiance(NULL;20;180) | NULL |
tilted_irradiance(500;NULL;180) | NULL |
tilted_irradiance(500;20;NULL) | NULL |
tilted_irradiance(500;20;180) | The result will vary based on the date, time, and location of the system |
Example
The example below shows a tilted irradiance term.

Example: tilted irradiance term
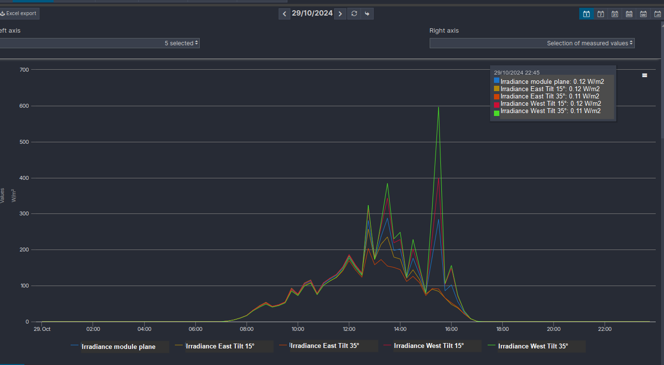
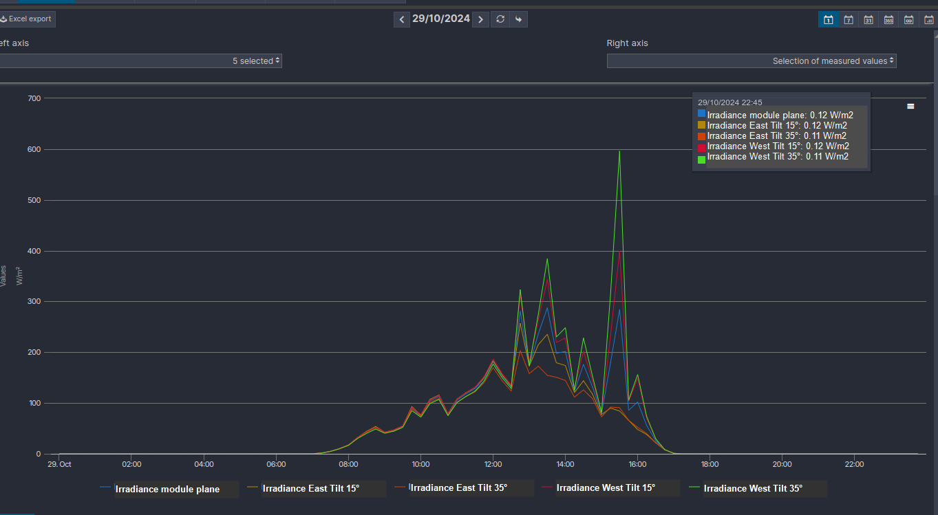
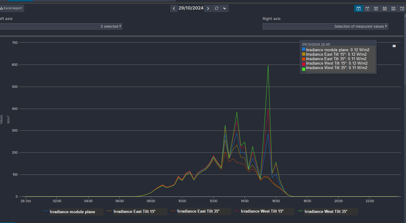
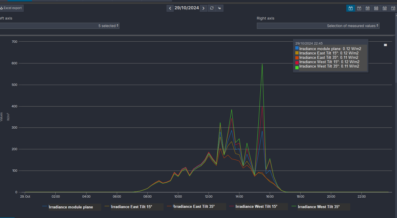
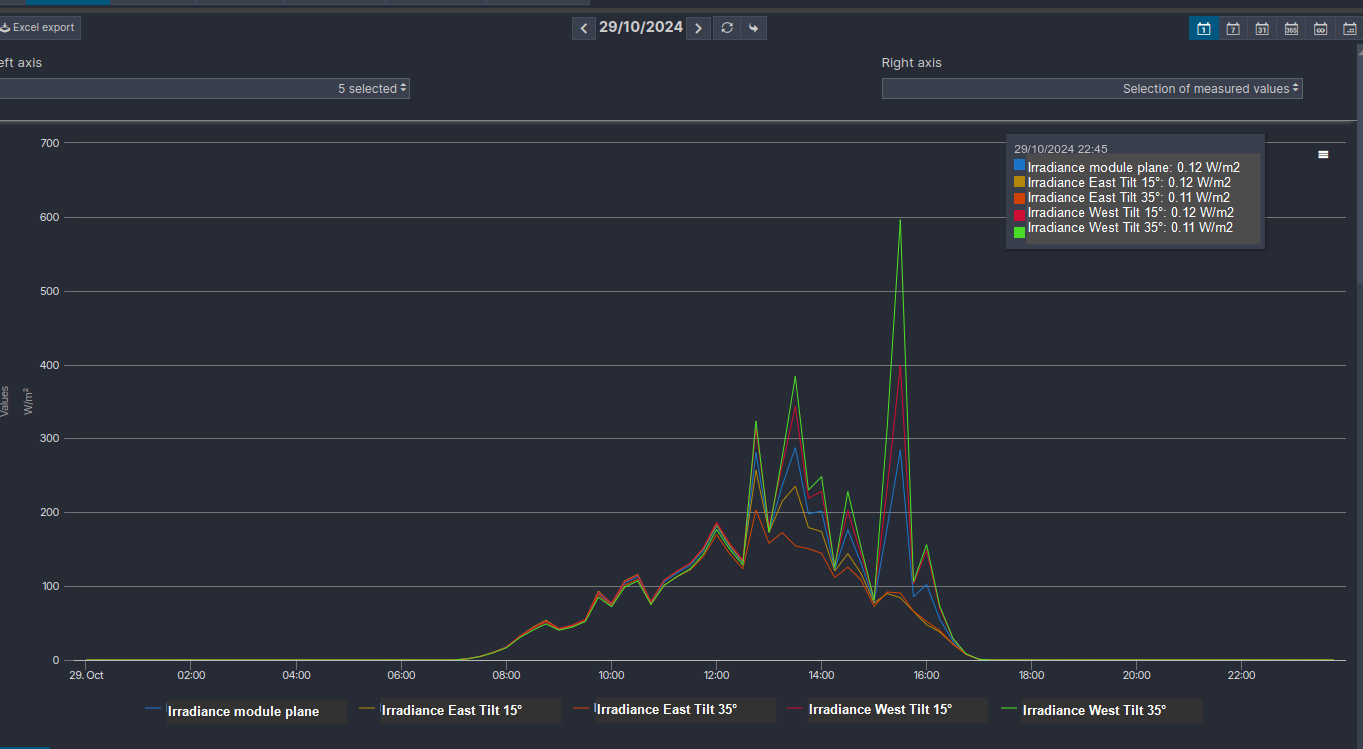
In this example, a term is created for irradiance in the module plane as well as for each subsystem with a different tilt.

Example: tilted irradiance terms for subsystems with different orientations
It is then possible to display the tilted and the horizontal irradiance as an analysis:

Analysis comparing irradiance on the module plane and tilted irradiance