Geneigte Einstrahlung-Term
Zuletzt geändert:
Einige PV-Standorte, wie z.B. Dächer, können unterschiedliche Neigungen und Ausrichtungen aufweisen. Die Installation einer großen Anzahl von Einstrahlungssensoren ist oft nicht machbar. Stattdessen können Sie einen Term für die geneigte Einstrahlung erstellen. Dies berechnet die geneigte Einstrahlung auf der Modulfläche basierend auf den Einstrahlungsdaten eines horizontalen Pyranometers.
Der Term kann für Standarddiagramme, KPI-Berechnungen und benutzerdefinierte Alarme verwendet werden
Sie können die geneigte und die horizontale Einstrahlung mit der Analysefunktion in VCOM vergleichen
Ein horizontaler Pyranometer ist erforderlich
Formel
Die Formel für geneigte Einstrahlung basiert auf:
GHI wird mit dem Perez-Algorithmus[1] in Diffus- und Direktstrahlung unterteilt.
Diffus- und Direktstrahlung sowie die aktuelle Sonnenposition werden verwendet, um die gesamte geneigte Strahlung mit dem Klucher-Algorithmus zu berechnen[2].
[1] Reindl D.T. (1990). Solar Energy: Diffuse fraction correlations
[2] Klucher T.M. (1979). Solar Energy: Evaluation of models to predict insolation on tilted surfaces
Die Formel berechnet die geneigte Einstrahlung für die angegebenen Argumente:
Horizontale Einstrahlung
Neigungswinkel (0 = horizontal, 90 = vertikal)
Orientierungswinkel (0 = Norden, 90 = Osten, 180 = Süden, 270 = Westen)
Formel | Ergebnis |
|---|---|
tilted_irradiance(NULL;20;180) | NULL |
tilted_irradiance(500;NULL;180) | NULL |
tilted_irradiance(500;20;NULL) | NULL |
tilted_irradiance(500;20;180) | Das Ergebnis variiert je nach Datum, Uhrzeit und Standort der Anlage |
Beispiel
Der untenstehende Beispiel zeigt einen geneigten Einstrahlungs-Term.

Beispiel: geneigter Einstrahlungs-Term
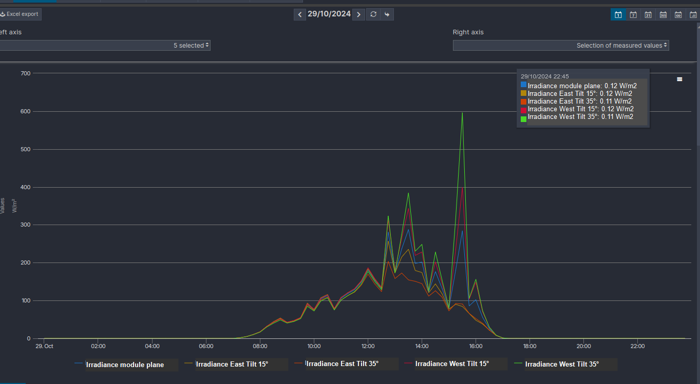
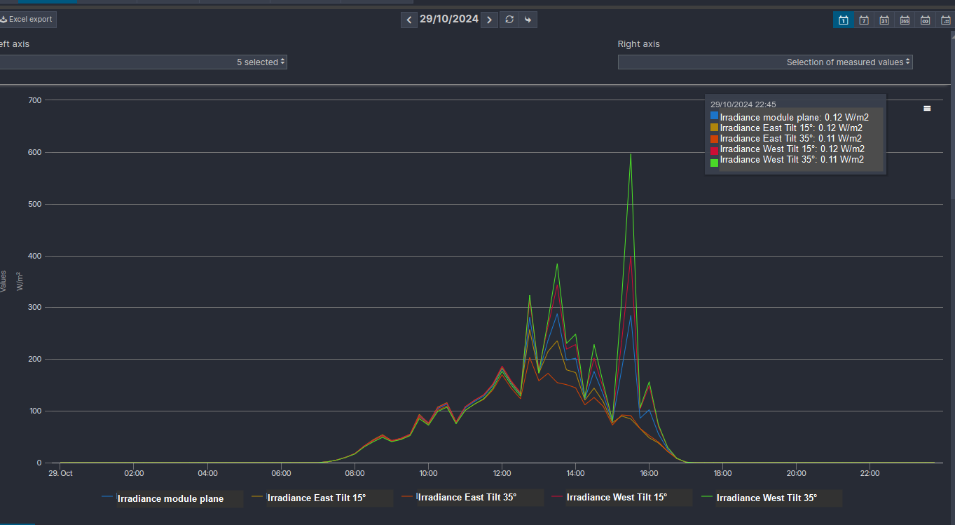
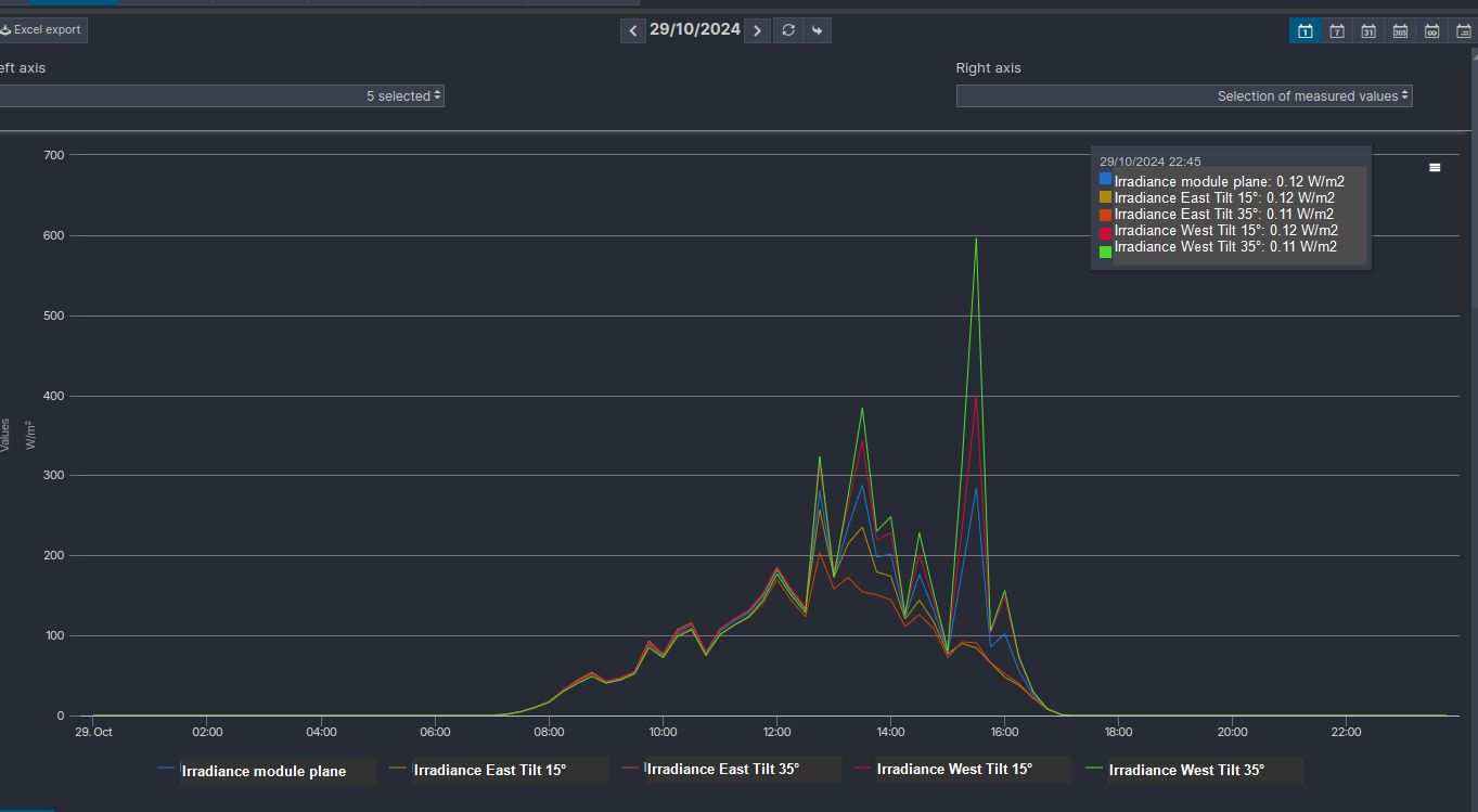
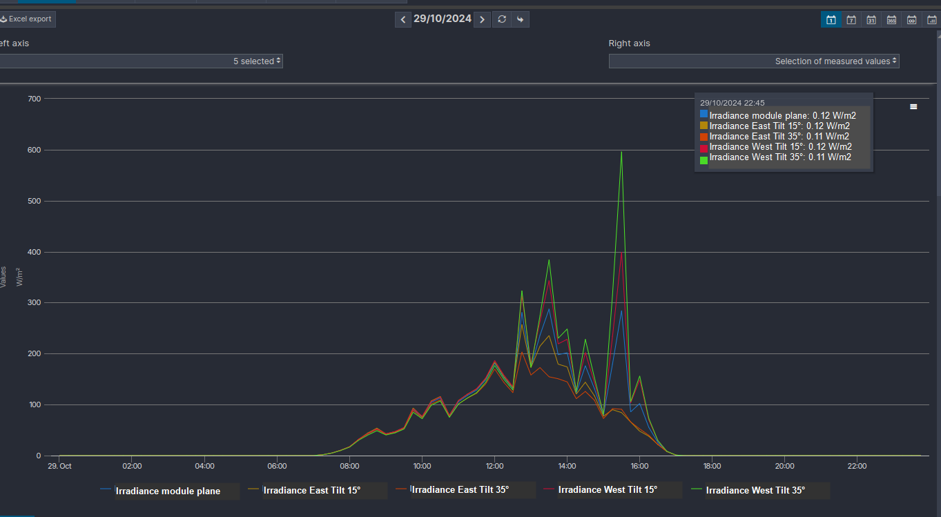
In diesem Beispiel wird ein Term für die Einstrahlung in der Modulfläche sowie für jede Teilanlage mit einer anderen Neigung erstellt.

Beispiel: geneigte Einstrahlungs-Term für Teilanlagen mit unterschiedlichen Ausrichtungen
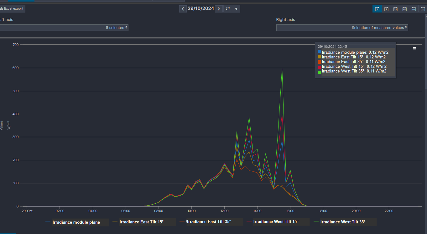
Es ist dann möglich, die geneigte und die horizontale Einstrahlung als Analyse darzustellen:

Analyse: Vergleich der Einstrahlung auf der Modulfläche und der geneigten Einstrahlung